Signal Quality and Performance Monitoring for Fixed-Wireless Access (FWA)

Fixed-Wireless Access, the utilization of wireless networks for fixed routers, is one of the top 5G enterprise use cases [1]. It enables covering areas with inappropriate fixed-lines infrastructure, so it is convenient in remote rural areas. Additionally, it is also appropriate for nomads who change their location quite often, but still demand reliable, consistent network access for a larger number of devices they are using.

While 4G and 5G networks used for FWA provide broad coverage, there may still be areas with insufficient signal quality. It is therefore needed to assess the suitability of each location before deploying FWA services and to continuously monitor signal strength and Quality of Experience (QoE) to quickly identify and address any potential service degradation.

To tackle the challenges of deploying FWA CPEs, Axiros offers a dedicated module, FWA bundle, which monitors the most relevant KPIs for mobile networks, overall traffic and impactful network changes. Additionally, it is possible to create different visualizations which show the geographical locations of the CPEs with the values of most significant KPIs.

KPIs
The most relevant KPIs for FWA monitoring are the ones for mobile networks:

  • RSSI (Received Signal Strength Indicator)

  • RSRP (Reference Signal Received Power)

  • RSRQ (Reference Signal Received Quality)

  • SINR (Signal to Interference plus Noise Ratio)

RSSI represents the total received power, taking into account the main signal and background noise. RSRP is the power of a specific signal from a cell tower, while RSRQ indicates how clean this signal is. SINR reveals how strong the signal is compared to background noise.

The dashboard for the KPIs offers a table view with the statistics from yesterday and today. Furthermore, it also offers an insight into the value changes over a chosen time period. It is possible to choose the network type for which the values are visualized (2G-5G).

By analyzing the monitored parameters, it becomes possible to determine whether a location is well-suited for long-term FWA service deployment.

Network changes
In evaluating the performance of FWA during the extended period of time, monitoring network changes is of great importance. The changes that are monitored include a change in mobile network, SIM card, cell, or network access type (e.g., 4G to 5G). The changes are listed in a table. It is possible to see the total number of monitored KPI samples which have deteriorated or not. A higher number of non-deteriorated KPIs indicates a positive improvement.

Additional high-level overview dashboards
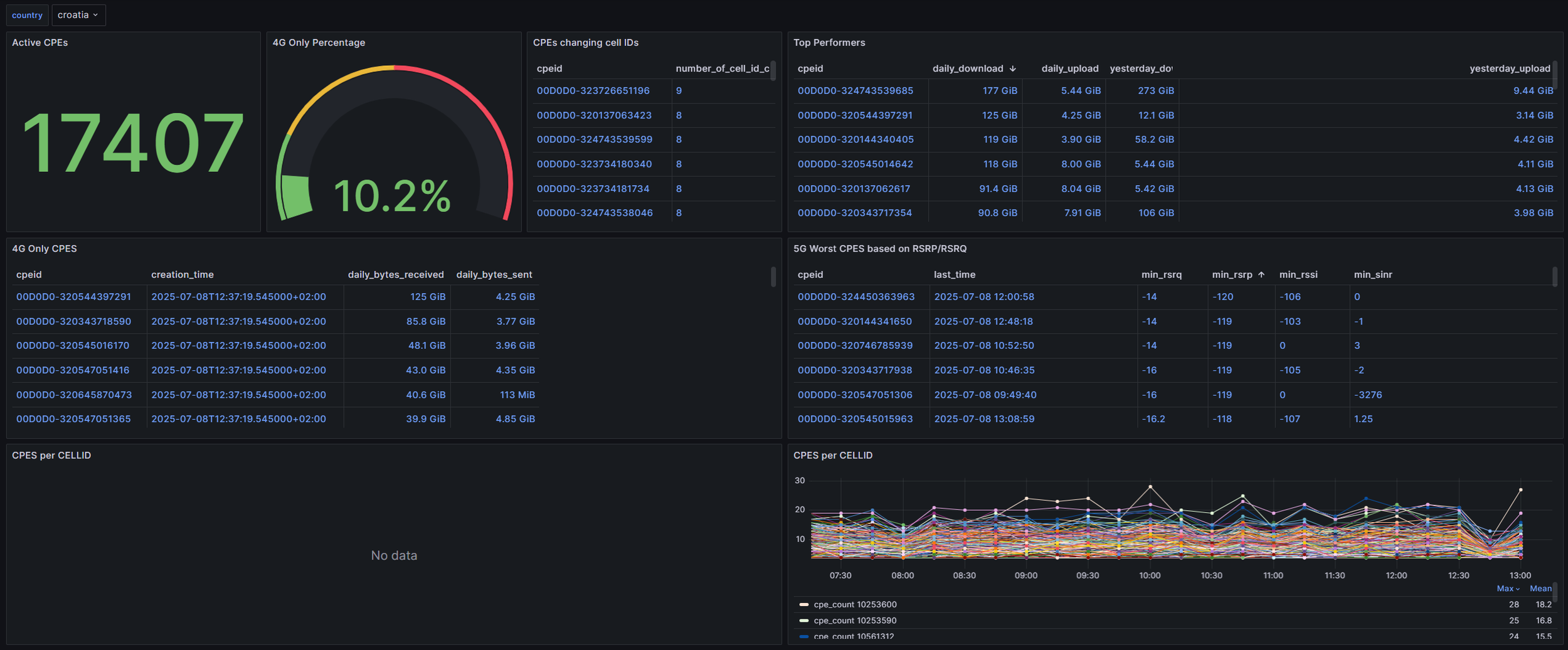
The FWA bundle offers the possibility of additional dashboards which show, for example, a high-level overview of the network. The screenshots below display Grafana dashboards with the overall number of CPEs monitored, and most important information, based on which the overall network state can be determined. This information includes the worst CPEs based on RSRP/RSRQ KPIs, number of CPEs per cell ID, CPEs which change the cells often, and CPEs which do not have 5G capability.

For the ISP it is useful to have an overview of the network performance in different regions. The map view is particularly useful in this regard. The dashboards shown below provide information about the number of CPEs in a cell, and SINR values per cell.

The number of CPEs in a cell is of particular importance because of shared cell capacity. Each CPE competes for a finite portion of radio resources. If there are more CPEs, then each one gets a smaller share of available throughput. Additionally, if there are more devices connected, there might be higher interference as well.

SINR values compare how strong the desired signal is compared to the sum of background noise and interference from other cells or users. This metric is crucial, as it reflects how effectively a signal can be used at a given location. Higher SINR results in higher throughput, while lower SINR forces the system to use lower data rates to ensure reliability.

FWA Bundle
FWA bundle by Axiros enables monitoring of the most important parameters of FWA service collected from CPEs connected to mobile network. It provides dashboards for most important KPIs, visualizes detected network changes, and gives an overview of the whole network to detect areas which might require attention. It can be used to detect whether certain locations are suitable for FWA service deployment, and to ensure satisfactory QoE levels in the long term.

Request More Info

Written by Pavle Skocir, PhD
Pavle Skocir is working in Axiros as a Technical Account Manager. He is an IoT enthusiast and has previously worked on numerous applications in the smart home environment, as well as solutions for the IoT interoperability. Currently his focus in Axiros is on solutions for WiFi and access network monitoring and analytics.


References
[1] Informa, TechTarget, 7 top 5G enterprise use cases and business opportunities, published in Oct 2023, URL: https://www.techtarget.com/searchnetworking/tip/Top-5G-use-cases-for-business-include-fixed-wireless-healthcare

Previous
Previous

The Effortless Device Management Revolution: Why Smart Organizations Choose Streamlined Solutions

Next
Next

RUSP — the OpenSource USP toolkit written in Rust turns 1.0